고령자 생활패턴 기반 개인맞춤 스마트 지능형 돌봄 서비스 개발 및 실증
_62939.png)
서울 – 2022년 04월 27일 –
㈜피플앤드테크놀러지는 고려대학교 의료원과 함께 응급안전안심서비스 연계형 고령자 자립생활 지원 기술 개발을 함께 해오고 있다.
현재 광산구청과 함께 현장 실증작업을 하고 있으며, 어르신의 일상생활을 자동으로 패턴화하고 이상 징후를 신속하고 정확하게 AI로 파악하는 등 스마트 지능형 돌봄 서비스를 도입하게 된다.
돌봄 프로세스와 돌봄 업무의 DIgital transformation으로 국가 돌봄 업무의 효율성을 증대시키며, 개인 생활패턴 기반의 개인화된 맞춤 돌봄 서비스 제공으로 더 많은 어르신에게 복지 혜택을 누릴 수 있게 만들고 돌봄 만족도를 향상시키는데 목표가 있다. 개인 맞춤 스마트 지능형 돌봄 서비스 플랫폼을 도입하게 되면 돌봄 제공자 1인당 관리 대상 어르신이 기존 약 16명에서 30명 이상으로 확대될 수 있다.
스마트 지능형 돌봄 서비스에서 IoT와 AI 기술을 활용하여 돌봄 어르신의 평소 생활을 모니터링하여 어르신의 안전 및 건강 이상 징후를 예측하는 것이 중요하다. IoT 디바이스와 양방향 AI 스피커, 웨어러블 의료기기를 활용하여 어르신의 일상생활 패턴을 파악하고 건강 상태와 매칭하여 이상 징후를 모니터링하여 선제적으로 대응한다.
AI 스피커로 양방향 음성 대화를 진행하며, 댁내 소리 패턴을 분석하고 돌봄 어르신의 감성과 대화 맥락을 인식하여 돌봄 서비스를 지원할 예정이다.
기존 AI스피커의 경우 음성명령 인식 정확도가 낮아 사투리를 쓰거나 틀니 등의 이유로 발음이 부정확한 고령자 분들의 경우에 돌봄 서비스의 사각지대에 있는 분들이 많았다. 그렇기 때문에 다양한 AI 스피커와 헬스케어 서비스들이 준비되어 있어도 사용 빈도가 떨어져 그 서비스를 사용하지 못하는 경우가 많았다.
이에 (주)피플앤드테크놀러지는 음성인식을 기반한 감성대화 뿐만 아니라 AI Display로 고령자분들이 사용하기 쉽도록 직관적인 음성 알림과 10.4인치 디스플레이의 터치로 응답할 수 있도록 사용성을 개선한 “Smartcareplus”를 선보였다.
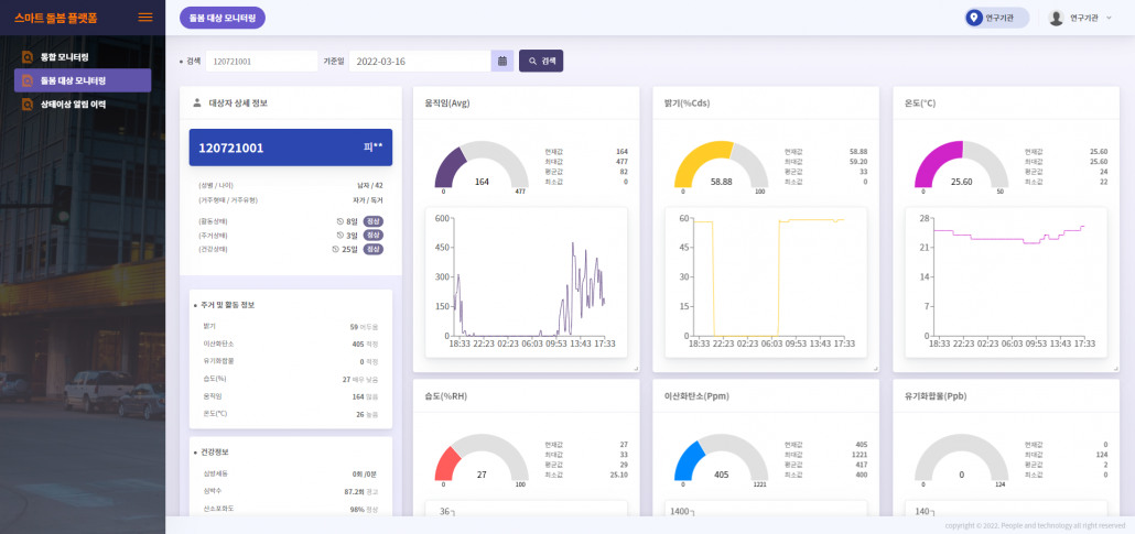
또한, IoT 디바이스로 돌봄 대상자 주거 내 환경데이터(움직임, 밝기, 온도, 습도, 이산화탄소, 유기화합물) 등을 수집하며, 모니터링하다가 상태에 이상 징후가 있을 경우 지자체로부터 개인 맞춤형 돌봄 서비스를 제공받는다.
_67c04.png)
예를 들어 움직임 수치와 이산화탄소, 유기화합물 수치를 통해 돌봄 대상자가 집에 있지만, 움직임 수치가 떨어지고 조도 센서도 변화하지 않는 알림을 통해 돌봄 대상자의 건강상에 문제가 생겼는지 혹은 우울증인지 등을 선제적으로 추론할 수 있다. 또한 미리 연락이나 방문 신고를 하여 어르신에게 선제적으로 돌봄서비스를 제공함으로써 위험한 상황을 미연에 방지하고 예방하여 지자체의 물적 인적 자원을 보다 효율적으로 활용 할 수 있다.
“Smartcareplus”는 9개 소프트웨어와 8개 알고리즘을 융합하여 △기침 소리 등으로 바이러스성 질환 체크 서비스 △문답식 건강 데일리 문진 서비스 △약물복용관리 체크 서비스 △음악 감상, 감성대화 등 정서 케어 △위기 대응 긴급 안전 호출 서비스 △어르신 안부 체크 문답 서비스로 이루어진 6개 돌봄 서비스를 제공할 예정이다.
이번 스마트 지능형 돌봄 사업은 IT기기에 인공지능 등 첨단기술을 덧입혀 맞춤형 돌봄서비스를 제공한다는 측면에서 큰 의미가 있다. IoT 기술을 활용한 비대면 돌봄서비스 제공을 통해 어르신의 돌봄 사각지대를 최소화하고자 한다.